摘要:尽管SOL价格在84-86美元区间震荡,但Solana网络在2026年第一季度处理交易量达253亿笔,远超以太坊,同时在代币化证券领域确立基础设施优势,市场关注其估值与底层实力的背离。

币圈界报道:
Solana链上表现亮眼,但价格走势仍显疲软
当前SOL交易价格为86.46美元,24小时涨幅1.80%,维持在84至86美元支撑区间附近。技术面显示相对强弱指数为35.41,低于中位线,且MACD指标仍处于负值区域,表明上涨动能不足。多头目标指向突破90美元阻力位,而空头则警惕支撑区失守引发进一步回调。
链上活跃度飙升,远超以太坊同期水平
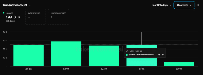
2026年第一季度,Solana区块链完成253亿笔交易,是同期以太坊2亿笔交易量的逾125倍。这一数据标志着其网络处理能力实现质的飞跃,创下历史最高纪录。基金会高管Nick Ducoff指出,该网络已具备全面支持四种代币化股权交易模式的技术基础。
开发者生态持续扩张,市场份额逆势提升
本季度,Solana生态系统吸引4100名新开发者加入,使其开发者市占率升至23%,相较之下以太坊同期出现份额回落。联合创始人Raj Gokal透露,过去一年间,链上稳定币交易总量已达1万亿美元,单月交易额已逼近年度总和,同比增长约12倍,凸显其金融应用深度。
代币化证券基础设施全面就绪
Solana基金会机构增长负责人Nick Ducoff在与TheStreet的圆桌讨论中表示,该网络可无缝支持所有四种代币化股票交易架构——包括数字孪生模型、全天候自动化做市机制、直接转让代理系统以及DTCC权益体系。他强调,Solana正逐步向“链上纳斯达克”转型,技术兼容性已覆盖主流路径,未来主导形态尚未定型,但底层支撑已完备。
对于持币者而言,90美元被视为关键压力位;若84-86美元支撑失效,可能触发更显著的下行风险。尽管链上数据强劲,但SOL/ETH交易对在一季度仍录得5.84%跌幅,反映出市场估值尚未充分反映其网络实力的跃升。
声明:本站所有文章内容,均为采集网络资源,不代表本站观点及立场,不构成任何投资建议!如若内容侵犯了原著者的合法权益,可联系本站删除。
